Internet satelitarny Starlink wszedł w kolejną fazę testową. Udało się osiągnąć prędkość pobierania na poziomie 190 Mb/s. Niektórzy użytkownicy raportują wyniki nawet ponad 200 Mb/s i całkiem znośne opóźnienia.
Starlink, czyli inicjatywa Elona Muska mająca na celu dostarczenie Internetu w każde miejsce na Ziemi, nabiera tempa. I to dosłownie, wejście w kolejną fazę testów pozwoliło osiągnąć prędkość pobierania do 190 Mb/s. Niektórzy użytkownicy raportują nawet wyniki przekraczające 200 Mb/s. Są one raczej chwilowe, a średnie prędkości nie są tak dobre, ale widać, że całe przedsięwzięcie zaczyna osiągać swoje cele. Obecnie na orbitach znajduje się już ponad 950 satelitów Starlink (mapka), a jutro planowane jest wysłanie 60 kolejnych.

Niemal 220 Mb/s – taki wynik otrzymał jeden z użytkowników (czy może raczej beta-testerów) Internetu od Elona Muska. Inny z kolei podaje nawet 230 Mb/s:

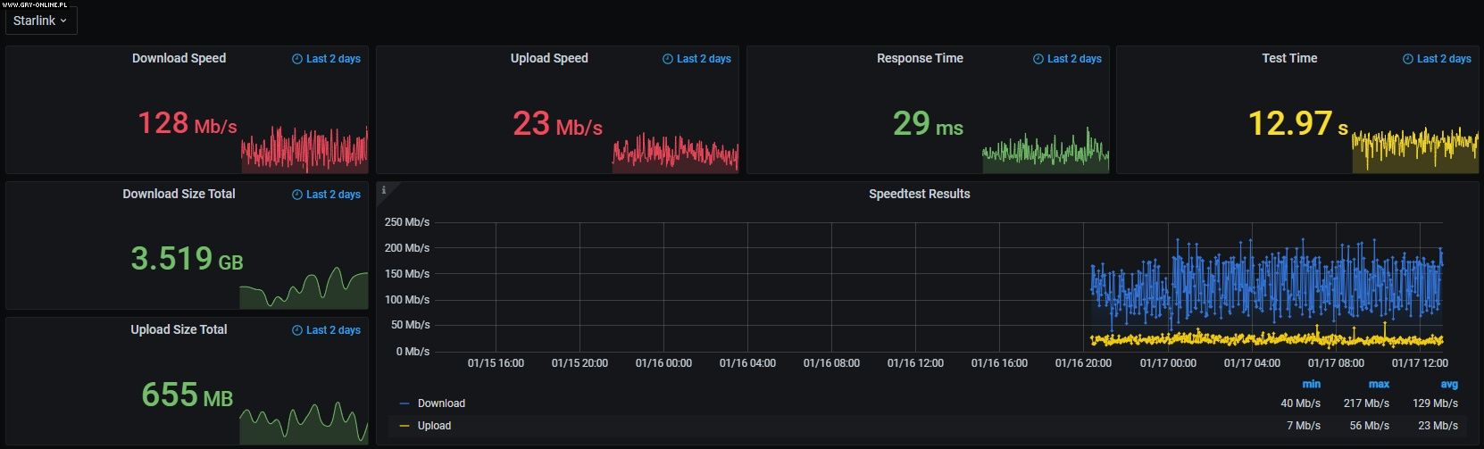
Takie szybkości osiągane są w niektórych miejscach i porach. Nie zawsze jest tak dobrze, średnia u niektórych osób wynosi około 130 Mb/s, jak widać na poniższym wykresie w funkcji czasu. Inni zaś raportują średnie prędkości pobierania pomiędzy 50 a 150 Mb/s.
Rozwiewa to początkowe obawy o wydajność Starlinka (np. legendy, jakoby pojedynczy satelita miał przepustowość na poziomie 1 Gb/s). Nie wiadomo, czy takie prędkości zostaną utrzymane przy dużo większej grupie użytkowników, ale należy pamiętać, że liczba satelitów ciągle rośnie. W tej chwili znajduje się na orbicie kilka procent całego systemu, a mimo to szybkość działania jest więcej niż wystarczająca.
Jest to tzw. łącze asymetryczne, co oznacza, że wysyłanie już jest dużo wolniejsze. Na ogół wynosi ono mniej więcej 1/10 prędkości pobierania. Opóźnienia też nie osiągają wyników, którymi można by się pochwalić, aczkolwiek nie jest źle. Dla porównania – jedna z najpopularniejszych jak dotąd konkurencyjnych usług Internetu satelitarnego – HughesNet zapewnia dalece gorsze parametry. Jeden z użytkowników, który posiada oba łącza, pokusił się o bezpośrednie porównanie:

Ping 770 ms – cóż, raczej nie pogramy w CS:GO. Tak duże opóźnienie jest wynikiem innej konstrukcji Internetu dostawcy HughesNet. W tym przypadku satelity umieszczone są na orbicie geostacjonarnej ok. 30 tys. km nad powierzchnią Ziemi. Elon Musk umieszcza swoje satelity dużo niżej – większość ok. 560 km ponad powierzchnią planety. Dzięki temu sygnał pokonuje kilkakrotnie krótszą drogę i można już nawet zagrać w gry sieciowe.
Niektórzy użytkownicy HughesNet deklarują już rezygnację z usługi i przejście na Starlink. A tymczasem Elon Musk kontynuuje rozwój swojego dostępu do Internetu i przygotowuje kolejną porcję satelitów do wyniesienia na orbitę. Zaplanowany na dziś start rakiety Falcon 9 odłożono (z powodu niesprzyjających warunków pogowych) do 19 stycznia na godzinę 14:23 czasu polskiego.
Dziękujemy za przeczytanie artykułu.
Ustaw GRYOnline.pl jako preferowane źródło wiadomości w Google
Więcej:Szybkie, ale niepotrzebne? Wi-Fi 8 pojawia się na rynku, zanim większość przesiadła się na Wi-Fi 7
54

Autor: Arkadiusz Strzała
Swoją przygodę z pisaniem zaczynał od własnego bloga i jednego z wczesnych forum (stworzonego jeszcze w technologii WAP). Z wykształcenia jest elektrotechnikiem, posiada zamiłowanie do technologii, konstruowania różnych rzeczy i rzecz jasna – grania w gry komputerowe. Obecnie na GOL-u jest newsmanem i autorem publicystyki, a współpracę z serwisem rozpoczął w kwietniu 2020 roku. Specjalizuje się w tekstach o energetyce i kosmosie. Nie stroni jednak od tematów luźniejszych lub z innych dziedzin. Uwielbia oglądać filmy science fiction i motoryzacyjne vlogi na YouTube. Gry uruchamia głównie na komputerze PC, aczkolwiek posiada krótki staż konsolowy. Preferuje strategie czasu rzeczywistego, FPS-y i wszelkie symulatory.